本文由 365源码网 – 18522379162 发布,转载请注明出处,如有问题请联系我们!Python全国农产品可视化系统+9k文档+ppt
Python全国农产品可视化系统+9k文档+ppt
技术:爬虫+pyecharts绘图+Python+mysql数据库
功能:
(1)数据采集与存储:自动爬取农产品交易网站的实时价格数据,将其存储到MySQL数据库中。
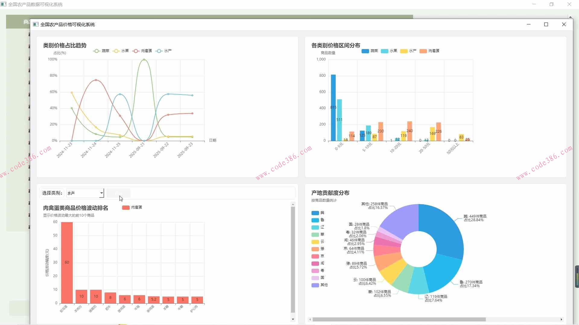
(2)数据可视化展示:用pyecharts绘制四种图表对数据分析。
(3)二十四节气时令推荐:根据节气推荐应季蔬菜,并提供相关的营养价值说明。
(4)智能食谱助手:根据用户输入的需求,推荐合适的食谱,并提供详细的烹饪步骤和营养分析
————24小时自动秒发,无需等待————
标价为售价,有需要可以直接拍,拍下网盘链接发货








