本文由 365源码网 – 18522379162 发布,转载请注明出处,如有问题请联系我们!基于python招聘数据分析可视化系统+预测算法+爬虫+Fl
基于python招聘数据分析可视化系统+预测算法+爬虫+Flask框架
发货方式:
本店铺24小时营业,购买后发货,以压缩包的形式发货,不发实物快递
项目使用Python的requests库爬取拉勾网的招聘数据,并对数据进行清洗和持久化保存,以研究市场上招聘信息的趋势和分布情况
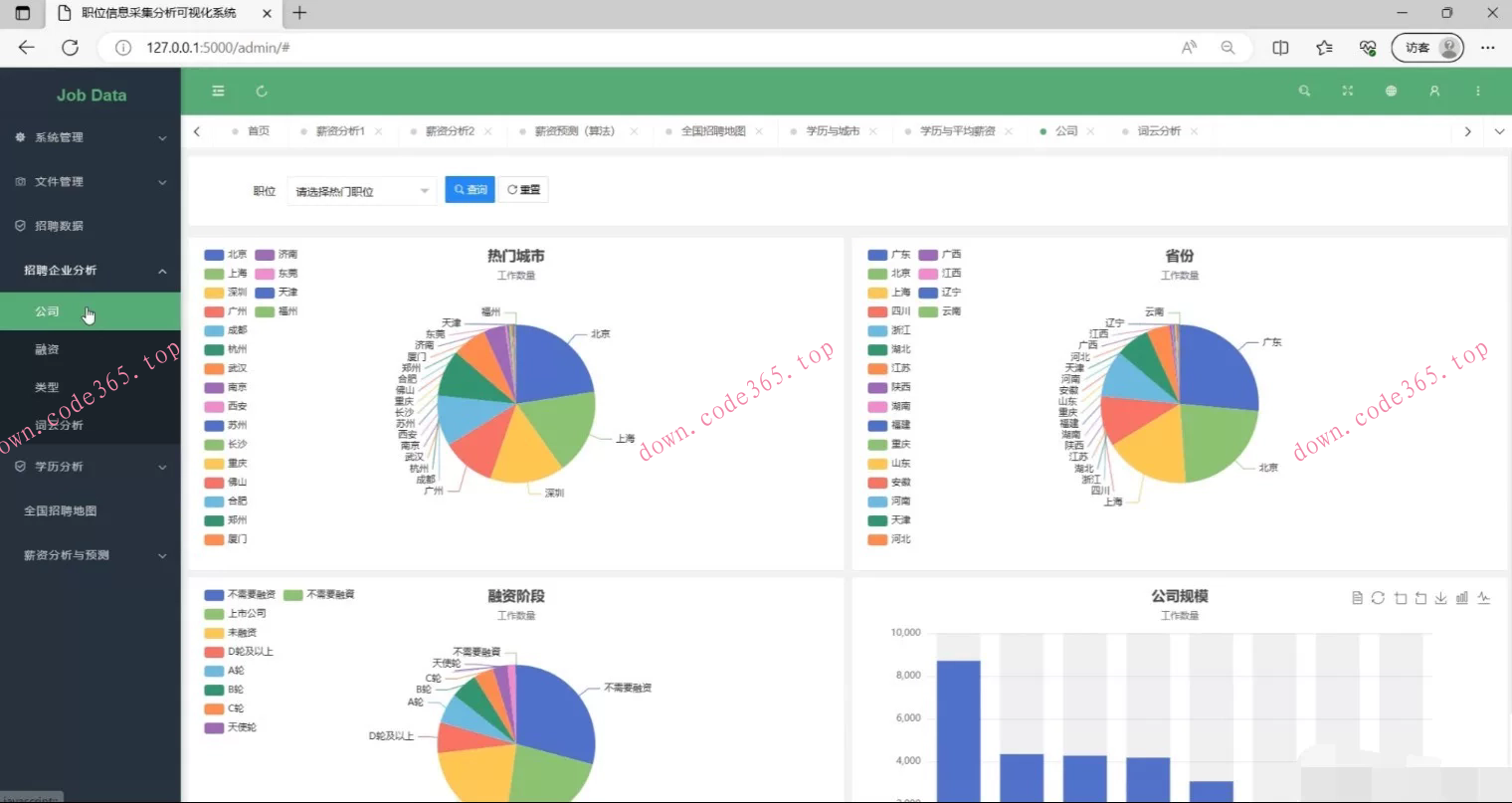
后端技术:Flask框架,将数据库中的数据呈现给前端展示,借助基于前端框架Layui的应用,并结合图表展示工具ECharts,将数据以饼图、条形图等形式进行可视化展示。
主要展示了招聘信息的数量分布、薪资分布情况以及关键词的分布情况。
通过数据分析和可视化展示,得出结论:不同城市和行业的招聘信息数量和薪资水平有明显差异,而不同的招聘职位则有不同的职能和技能要求。因此,这些数据和分析结果对于个人求职者和企业招聘者提供了有益的参考
关键词:requests;Flask框架;ECharts;Mysql;Layui
(1)系统功能设计
本系统是使用python进行创作,基于Flask框架实现Web功能,使用MySQL存储系统信息,结合ECharts进行数据可视化分析[11],数据获取通过requests对拉勾网进行爬取,获取的数据进行清洗处理后存储到MySQL数据库中,大致实现数据的爬取,系统管理和数据的可视化等模块
(2)薪资预测模块
可以通过选择职位学历城市工作经验,使用随机森林预测薪资。
特征数据包括
“education”、“city”、“work_year”、"com_size"和"finance_stage"这些列,标签数据包括"low_salary"和"high_salary"这两列。
然后,代码使用RandomForestRegressor类初始化一个随机森林回归模型,并通过调用fit方法对模型进行训练,将特征和标签数据作为参数传入。
接下来,代码创建了一个新的DataFrame对象new_data,其中包含了一个示例的特征数据。然后,通过调用训练好的模型的predict方法,对新的特征数据进行薪资范围的预测。









