365源码网
网站源码
游戏源码
技术文章
登陆
注册
本文由 365源码网 – 18522379162 发布,转载请注明出处,如有问题请联系我们!
86-Django天气数据分析预测系统
¥149.0
积分
栏目分类:
企业公司
系统品牌:
新闻博客
下载次数:0
最后更新:2026-03-08 19:42:36
立即下载
无演示
收藏
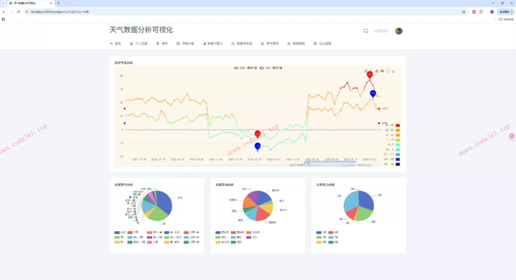
86-Django天气数据分析预测系统86-基于Django的天气数据可视化分析预测系统,随着全球气候变化和极端天气事件的频发,天气数据的收集、分析和预测变得越来越重要。基于Django框架的天气数据可视化分析预测系统,能够利用先进的数据爬取技术、数据分析和机器学习算法,为用户提供全面、精准的天气数据分析和预测服务,具有重要的现实意义和应用价值。
标签
评论
(0条)
请登录后评论
评论
18522379162
0
0
( 此人很懒并没有留下什么~~ )
更多
推荐源码
03-24
自己动手丰衣足食OpenClaw免费部署自己动手丰衣足食!O
03-24
程序员内功必修!计算机网络底层原理课|TCPHTTPWe
03-24
安卓开发必修!Kotlin高级特性精讲+源码解析实战教程!从
03-24
大模型MCP技术实战开发课大模型MCP技术实战课_源码教程
03-24
即梦2AI_全流程谁能做出第一部AI电影Seedance_2
03-24
【稀缺完整】Android移动架构师全栈高级课_Kotl
03-24
【全套】Java架构师实战课程_从单体到分布式+调优+源码
03-24
【Java物联网高薪课】充电桩项目实战!软硬兼得(Java后
03-24
【2025新版】嵌入式全栈工程师实战课程含四轴无人机平衡车
03-24
Vue3+TS+NestJS_全栈实战课Vue3+TS+Ne
03-24
Vue+SpringCloud+Disruptor_从零开发
03-24
Vue+Go微服务网关实战课程Vue+Go微服务网关项目课程
标签云
dd
86-Django天气数据分析预测系统
下载积分
VIP会员
149.0
免费
请您
登录后
下载 !
立即登录
注册账号
说明
您下载所消耗的积分或金额将转交上传作者。可通过签到获取积分,或是充值!