本文由 365源码网 – 18522379162 发布,转载请注明出处,如有问题请联系我们!276-Python爱奇艺视频数据分析
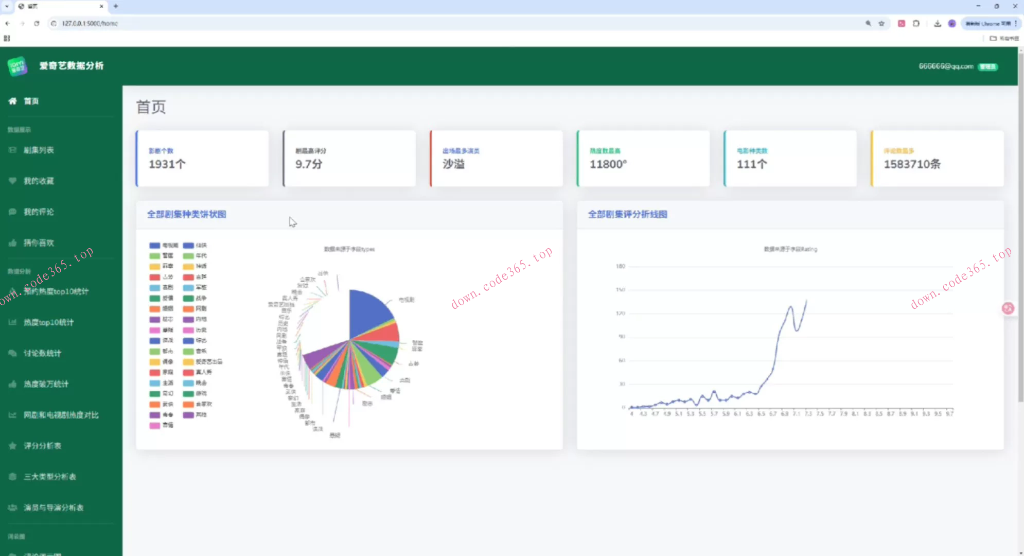
276-Python爱奇艺视频数据分析276-基于Python的爱奇艺视频数据可视化分析系统,本项目以真实的爱奇艺剧集数据为基础,构建了“数据爬取 → 数据存储 → 数据分析 → 可视化展示”的完整闭环,后端使用 Flask + SQLAlchemy + MySQL,前端采用 Bootstrap + ECharts,配合 Pandas/NumPy/jieba/wordcloud/matplotlib 实现数据处理与词云等可视化能力。

