365源码网
网站源码
游戏源码
技术文章
登陆
注册
本文由 365源码网 – 18522379162 发布,转载请注明出处,如有问题请联系我们!
193-Python能源消耗数据可视分析
¥325.0
积分
栏目分类:
企业公司
系统品牌:
新闻博客
下载次数:0
最后更新:2026-03-08 18:49:19
立即下载
无演示
收藏
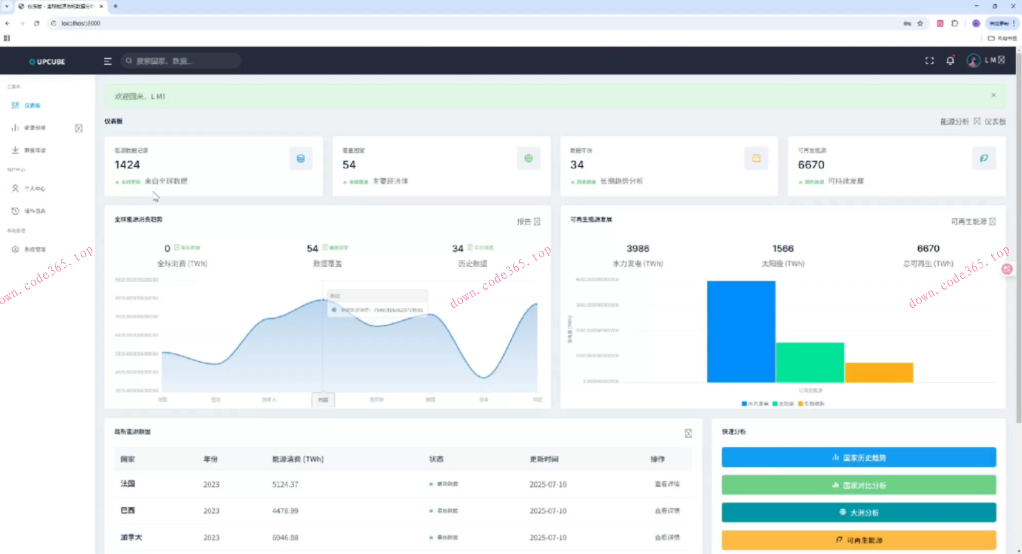
193-Python能源消耗数据可视分析193-基于Python的全球能源消耗数据分析可视化,在全球能源危机和可持续发展的大背景下,能源消耗数据的分析变得尤为重要。本项目基于Django框架开发了一套完整的全球能源消耗数据分析可视化系统,集成了数据管理、多维度分析、交互式可视化、用户管理等核心功能,为能源研究、政策制定、企业决策提供了强有力的数据支撑。
标签
评论
(0条)
请登录后评论
评论
18522379162
0
0
( 此人很懒并没有留下什么~~ )
更多
推荐源码
03-24
2025AI工程师全栈课程2025最新AI工程师系统课程|R
03-23
(自动发货)厄敌新本【Oneiros】汉化版
03-23
(自动发货)2025年生物安全资料合集,包含HIV、HBV、
03-23
(秒发)高中语文理解性默写60篇
03-23
(秒发)月考总结颁奖-课件27页PPT
03-23
(秒发)亚麻套装全码电子纸样电子资料
03-23
(秒发)2012-2023年全国及各城市POI数据
03-23
马赛克去除一键还原恢复原图软件一键去除贴纸物体涂鸦还原图
03-23
音乐考编笔记
03-23
问卷调查表单系统。Java源码,vue源码
03-23
银行年报PDF版本+txt
03-23
钢构CAD插件3.9钣金展开放样型钢插入计算面积计算土建
标签云
dd
193-Python能源消耗数据可视分析
下载积分
VIP会员
325.0
免费
请您
登录后
下载 !
立即登录
注册账号
说明
您下载所消耗的积分或金额将转交上传作者。可通过签到获取积分,或是充值!